Kafka Consumer의 처리시간이 지연되면 topic 내부의 partition lag이 증가합니다. lag 모니터링을 통해 어느 partition이 lag이 증가하고 있는지, 어느 컨슈머가 문제가 있는지 확인하기 위해서는 consumer단위의 metric 모니터링으로는 해결하기 쉽지 않습니다. 그렇기 때문에 카프카 컨슈머 모니터링을 위해서는 burrow와 같은 외부 모니터링 tool 사용을 권장합니다.

이 문서에서는 Linkedin에서 제공한 burrow를 사용하여 lag정보를 Elasticsearch로 수집하는 데이터파이프라인을 만들어보고, Grafana 기반의 consumer단위 lag 모니터링 대시보드를 만드는 방법을 알려드리고자 합니다. 또한 lag증가에 따른 Slack alert를 받는 기능도 구현해보도록 하겠습니다.
Partition lag을 모니터링하고 alert를 받기 위해 아래와 같은 기술 stack을 사용합니다. 아래 기술 stack은 무료로 사용 가능하면서도 필요한기능들(alert, pipeline 등)을 효과적으로 적용가능하기 때문에 고르게 되었습니다. 필요에 따라 기술을 대체할 수 있으므로, 요구사항에 따라 바꿔 사용하셔도 좋습니다. (예를 들어, Grafana → Elasticsearch X-Pack)
- Burrow(link) : linkedin에서 공개한 opensource lag monitoring application입니다. rest api를 통해 lag 정보를 전달받을 수 있습니다.
- Telegraf(link) : 데이터의 수집 및 전달에 특화된 agent입니다. configuration설정을 통해 burrow의 데이터를 ES에 넣는 역할을 합니다.
- Elasticsearch(link) : kafka lag 데이터를 저장하는 역할을 합니다.
- Grafana(link) : ES의 데이터를 시각화하고 threshold를 설정하여 slack alert를 보낼 수 있는 강력한 대시보드 tool입니다.
준비물의 설치 방법 및 사용방법은 이 문서에서 다루지 않습니다. 상세 내용은 각 기술 document를 참고해주세요.
Burrow는 kafka 클러스터와 연동되어 lag정보를 rest api를 통해 조회할 수 있습니다. Burrow 그 자체로도 alert를 보낼 수 있는 기능이 제공되지만 장기적으로 봤을 때 데이터가 쌓이지 않기 때문에 alert이전 내용에 대한 분석이 매우 어렵습니다. 이 문서에서는 burrow에서 수집한 데이터를 Elasticsearch에 적재할 예정이므로, burrow설정에서는 기본적인 kafka와의 연동만 하도록 합니다.
만약 kafka가 SASL 등의 보안정책을 가지고 있거나 추가 설정이 필요하신 분은 이 링크를 참고하시기 바랍니다.
burrow.toml
[zookeeper]
servers=["주키퍼01:2181","주키퍼02:2181","주키퍼03:2181"]
timeout=6
root-path="/burrow"
[cluster.live]
class-name="kafka"
servers=["카프카01:9092","카프카02:9092","카프카03:9092"]
topic-refresh=120
offset-refresh=30
[consumer.live]
class-name="kafka"
cluster="live"
servers=["카프카01:9092","카프카02:9092","카프카03:9092"]
group-blacklist="^(console-consumer-|quick-).*$"
group-whitelist=""
[consumer.live_zk]
class-name="kafka_zk"
cluster="live"
servers=["주키퍼01:2181","주키퍼02:2181","주키퍼03:2181"]
zookeeper-timeout=30
group-blacklist="^(console-consumer-|quick-).*$"
group-whitelist=""
[httpserver.default]
address=":8000"
Telegraf는 agent application으로서 burrow의 rest api데이터를 일정주기로 ES에 전달하는 역할을 합니다.
telegraf.conf
[[inputs.burrow]]
servers = ["http://버로우:8000"]
topics_exclude = [ "__consumer_offsets" ]
groups_exclude = ["console-*"]
[[outputs.elasticsearch]]
urls = [ "http://엘라스틱서치:9200" ]
timeout = "5s"
enable_sniffer = false
health_check_interval = "10s"
index_name = "burrow-%Y.%m.%d"
manage_template = false
Elasticsearch에 수집된 document들의 index pattern을 정의해야합니다. Kibana를 통해 아래와 같이 패턴을 정의할 수 있습니다.

Elasticsearch와 연동을 위해서 아래와 같이 Datasource 연동이 필요합니다.
▶ Grafana Datasorce 추가

▶ Datasource에 Elasticsearch, index pattern 정보 추가

위 설정까지 끝내셨다면 lag을 모니터링할 준비가 완료되었습니다. 이제 Grafana 대시보드에서 그래프를 만들어서 Elasticsearch의 데이터를 기반으로 그래프를 그려보겠습니다.
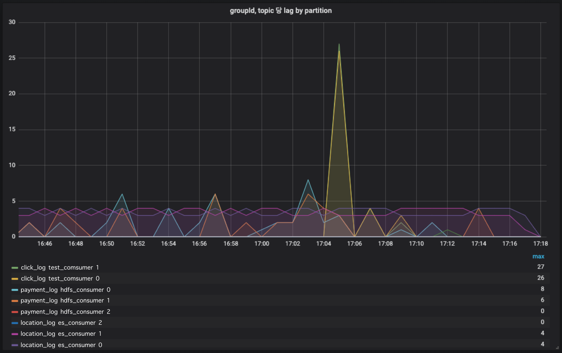
▶ 그래프 설정

burrow에서 수집한 데이터 중 measure_ment_name이 burrow_partition 인것만 대상으로 lag을 수집합니다. topic, groupId, partition 별로 group by로 묶어주시면 topic, groupId, partition별 lag추이를 확인할 수 있습니다.
▶ 그래프 확인

Grafana에는 alert기능이 준비되어 있습니다. Alert는 Slack뿐만아니라 Line, Telegram, webhook, email 등 다양한 방식의 alert를 제공하고 있으므로 필요에 따라 사용하고 싶은 alert를 사용하셔도 좋습니다.
▶ Slack url경로 추가

Slack과 연동하기 위해서는 url을 발급받아야 합니다. webhook url을 발급받는 방법은 이 링크를 확인해주세요.
▶ 그래프 alert 설정

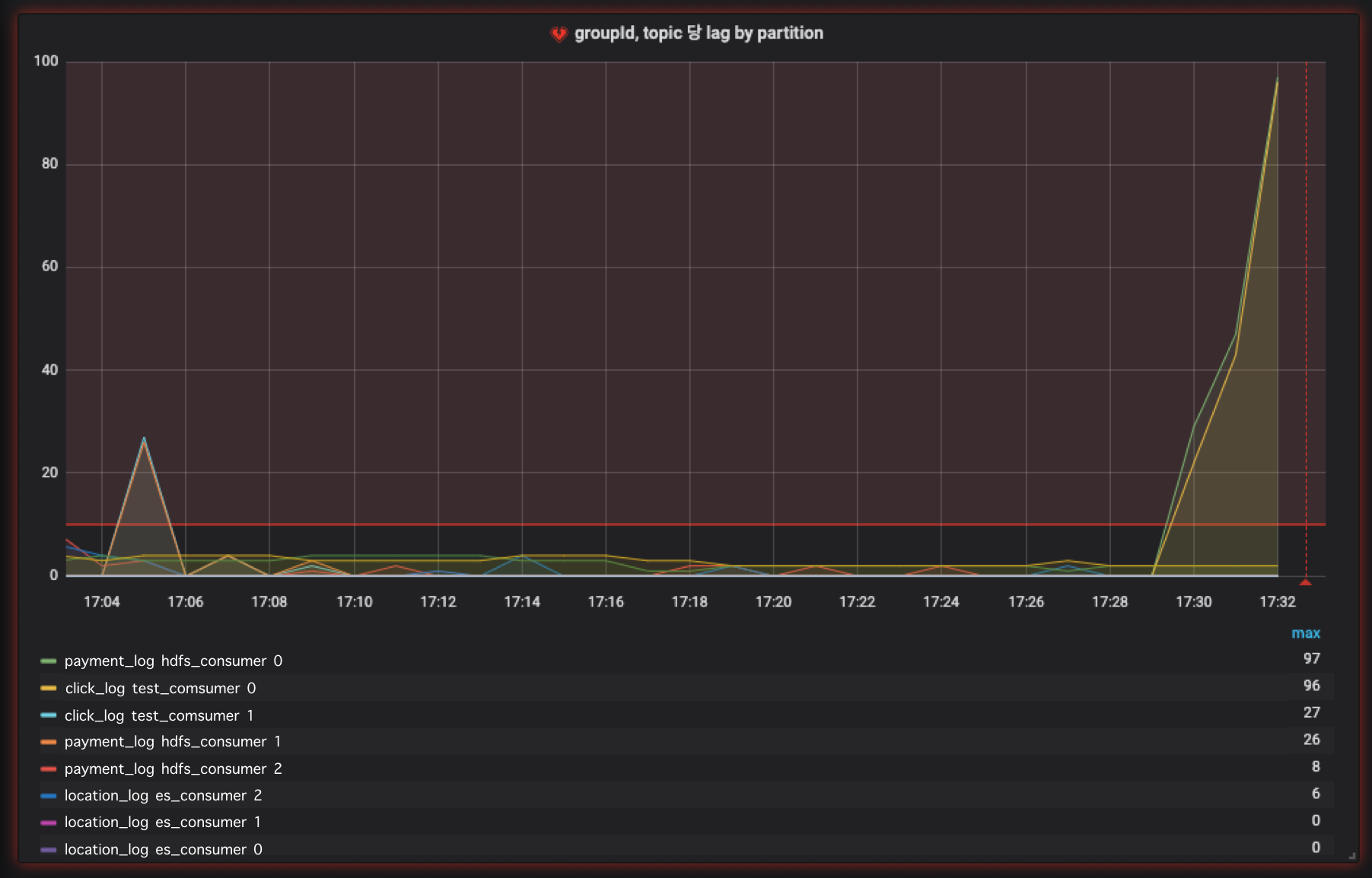
Alert를 받고 싶은 그래프에서 Alert configuration을 추가합니다. 위 쿼리는 1분마다, 지난 60초간 lag의 평균값이 10 이상일 경우에 Slack 메시지를 보내도록 설정하였습니다. 필요에 따라 설정을 변경하여 적용하면 lag 모니터링시 유용합니다.
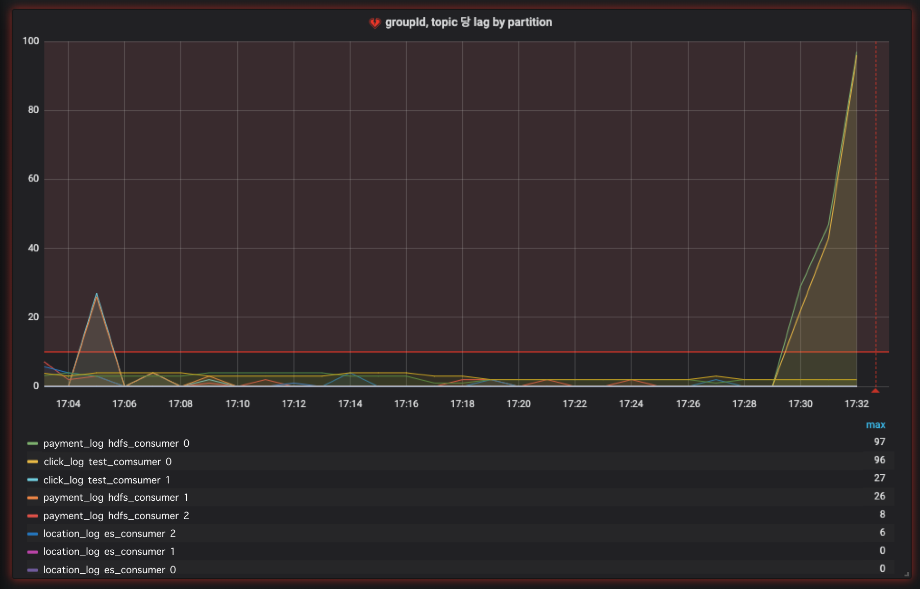
▶ 이상징후 발생

이상징후가 발생하면 그래프에서도 빨강색으로 표시되어 이상이 생겼음을 한눈에 확인할 수 있습니다.
▶ Slack 메시지 확인

설정한 threshold값을 넘길때 slack을 통해 정상적으로 메시지가 전달되어 알려지는 것을 확인할 수 있습니다.
여기까지 Burrow, Telegraf, Elasticsearch, Grafana를 사용하여 kafka lag 대시보드를 만들어 보았습니다. lag 모니터링을 통해 특정 컨슈머가 이상이 있는지 확인할 수 있으며 paritition의 이상동작도 감지할 수 있습니다. 이번 문서에서는 Burrow에서 가져온 partition data만 사용하였지만, consumer group의 이상징후도 함께 모니터링 가능하므로, 추가 모니터링이 필요할때는 그라파나에서 추가 query를 통해 그래프를 만들어 모니터링 하시는 것을 추천드립니다.
이 문서에 대한 라이센스는 없습니다. 누구든지 사용하여 카프카 lag모니터링에 도움이 되길 바랍니다.
Github url : https://github.com/AndersonChoi/kafka-lag-dashboard
| Kafka | MirrorMaker2 가 release되었습니다. (0) | 2019.12.18 |
|---|---|
| 스파크 스트리밍-Kafka Data source 소개 (0) | 2019.12.03 |
| 카프카를 쿠버네티스 위에 올리는게 좋은 선택일까? (1) | 2019.11.07 |
| Kafka client 2.0 부터 KafkaConsumer.poll(long)은 deprecated됩니다. (1) | 2019.10.22 |
| 아파치 카프카 강의 #2 - 토픽이란? 토픽의 기능 소개 (0) | 2019.10.21 |
| 아파치 카프카 강의 #1 - 소개 및 개요 (4) | 2019.10.21 |